行业资讯
污水处理运营中或多或少的会出现一些污泥的问题,虽然很多不会导致系统的崩溃,但是污泥的一些表观可以提前获知污水目前存在的问题,做到心中有数,遇事不慌! 01 物理性质异常的分析控制方法 1、在运行过程中如果发现污泥发白 产生原因: 缺少营养,丝状菌或固着型纤毛虫大量繁殖,菌胶团生长不良; PH值高或过低,引起丝状菌...
热门标签 2021-11-05 阅读量:1496
常用的水处理方法有:(一)沉淀物过滤法、(二)硬水软化法、(三)活性炭吸附法、(四)去离子法、(五)逆渗透法、(六)超过滤法、(七)蒸馏法、(八)紫外线消毒法等。 一、沉淀物过滤法 沉淀物过滤法的目的是将水源内之悬浮颗粒物质或胶体物质清除干净。这些颗粒物质如果没有清除,会对透析用水其他精密的过滤膜造成破坏或甚至水路的阻塞。这是*古老且*...
热门标签 2021-11-05 阅读量:1300
...
热门标签 2021-11-05 阅读量:1393
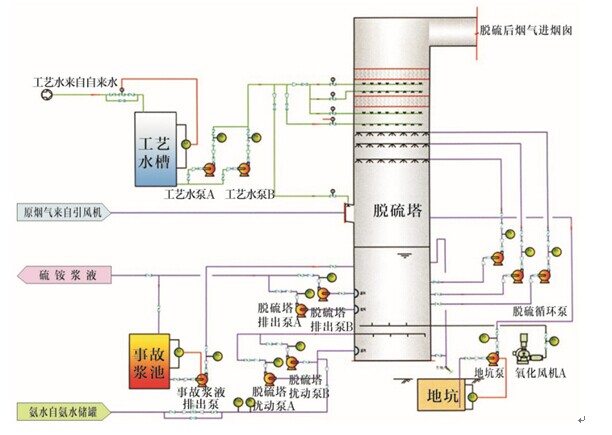
技术简介: 氨法(AFDS)烟气脱硫技术是以废氨水、液氨或尿素为吸收剂,通过在脱硫吸收塔内的酸碱中和反应、氧化反应以脱除燃煤烟气中的SO2、SO3、HCl、HF等酸性物质,净化燃煤烟气,并生产硫酸铵肥料的烟气脱硫工艺。 技术简介: 氨法(AFDS)烟气脱硫技术是以废氨水、液氨或尿素为吸收剂,通过在脱硫吸收塔内的酸碱中和反应、氧化反应以...
热门标签 2021-11-04 阅读量:1589
污水处理中的各种微生物 活性污泥中存在的微生物种类繁多,以细菌为主导,此外还存在有真菌、原后生动物及藻类。通过对泥中所含微生物进行镜检,并与MLSS、SVI等配合,判断活性污泥性状,了解系统污泥变化情况,指导工艺调整。 下面微水会小编就微生物镜检相关内容做部分整合,供大家参考学习,如有偏颇,欢迎业内人士予以指正和补充。 【图谱】活性污泥微...
热门标签 2021-11-01 阅读量:2265
...
热门标签 2021-10-30 阅读量:1297
...
热门标签 2021-10-27 阅读量:1285
...
热门标签 2021-10-25 阅读量:1396
...
热门标签 2021-10-21 阅读量:1300
...
热门标签 2021-10-19 阅读量:1510